Building prequal: a Kubernetes ingress controller, a failed benchmark, and a regime-specific 10x tail-latency win
A technical writeup on building a Kubernetes ingress controller around the Prequal paper, debugging a misleading benchmark, and finding the regime where the algorithm actually wins.
This is the long-form narrative behind prequal, a Kubernetes ingress controller I built to test whether the central claim in the Prequal paper would survive a ground-up reimplementation. The repo itself has the reproduce-it path and the locked-down benchmark evidence. This post is the story in between: what I built, why the first benchmark result was wrong, what changed when I fixed the methodology, and where the algorithm actually wins.
If you want the compressed version first:
- repo: github.com/sathwick-p/prequal
- frozen technical conclusion: benchmark/REPORT.md
- shorter public summary: benchmark/PUBLIC_WRITEUP.md
The paper the project is built from is Wydrowski et al., NSDI ‘24, “Load is not what you should balance: Introducing Prequal”. USENIX also hosts the conference page here.
Why build this
I wanted to see whether the Prequal paper’s central claim would reproduce inside a Kubernetes ingress controller I wrote myself. Most ingress controllers ship with round-robin or least-connections, and both are reasonable defaults. They’re also blind to a specific class of failure: a backend can be technically healthy but materially slower than its peers, or locally congested in ways CPU balancing doesn’t capture. When that happens, the symptom usually shows up in the tail rather than the median.
The paper’s idea is that active probes, combined with requests-in-flight and measured latency per backend, can beat blind distribution in the right regime. A request-path proxy looks at recently probed backends, applies hot-cold lexicographic selection across them, and routes accordingly. On Google-scale heterogeneous workloads, the paper shows a large tail-latency win.
The question I cared about was whether that win survives being reimplemented from scratch. Different language, different deployment shape, much smaller cluster. And if it doesn’t, why.
What the system looks like
The controller is one Go binary with two jobs.

Control plane: it watches Kubernetes Ingress and EndpointSlice objects and materialises them into an in-memory router and backend IP store. Route matching is a host-and-path trie. Route replacement has to be atomic from the proxy’s perspective or reconciliation under churn exposes half-updated routing state. An earlier version of this code had transient gaps during updates, and fixing that was a prerequisite for any benchmark number to mean anything.
Data plane: the proxy receives HTTP requests, matches them against the router, picks a backend using the policy annotated on the route (round-robin, least-connections, or prequal), and forwards through httputil.ReverseProxy. The first two policies are straightforward. For prequal, each route keeps its own probe pool populated by async probes to backends, and selection is an HCL pass over that pool.
The algorithm’s pieces all live under loadbalancer/. prober.go is an async prober that fires probes to random backends through a bounded worker pool, decodes a JSON response from each backend’s /prequal/probe, and pushes the result into the appropriate route’s pool. pool/pool.go is the pool itself: bounded size, age-based eviction, reuse-limit bookkeeping, plus the Select call that does HCL over live entries. pool/pools.go is the route-scoped map wrapper that keeps pools isolated so probes for route A don’t contaminate selections on route B. latency.go and rif_tracker.go track latency and RIF inside the controller as a fallback signal if the probe pool is empty.

The backend serving /prequal/probe is a small Rust server in backend/. It reports current RIF, a local-median latency estimate from a RIF-conditioned bucket, and a server-side timestamp so the controller can drop stale probe responses.
Three implementation choices ended up mattering more than they looked at first.
Route-scoped probe state, for one. An earlier version used a global pool and probe observations leaked across routes: route B’s requests could get a backend that had only ever been observed under route A’s load. This was fixed well before I trusted any benchmark result. Then there’s the bounded probing story: the prober has a fixed-size worker pool, a fixed-size trigger queue, a configurable ProbesPerQuery rate, and a periodic pool-maintenance ticker. Without those bounds the act of measuring the system starts to dominate the system. On a small kind cluster that isn’t a theoretical concern, it just happens. And finally, metrics that describe what the algorithm is doing rather than just whether it’s up. observability/metrics.go exports per-backend selection rate, per-reason probe failure counts, probe queue depth, per-route pool occupancy, and a random_fallback_rate counter that increments when the pool is empty and the proxy has to fall back to random selection. That last one turned out to be decisive during debugging.
The first benchmark result was catastrophic
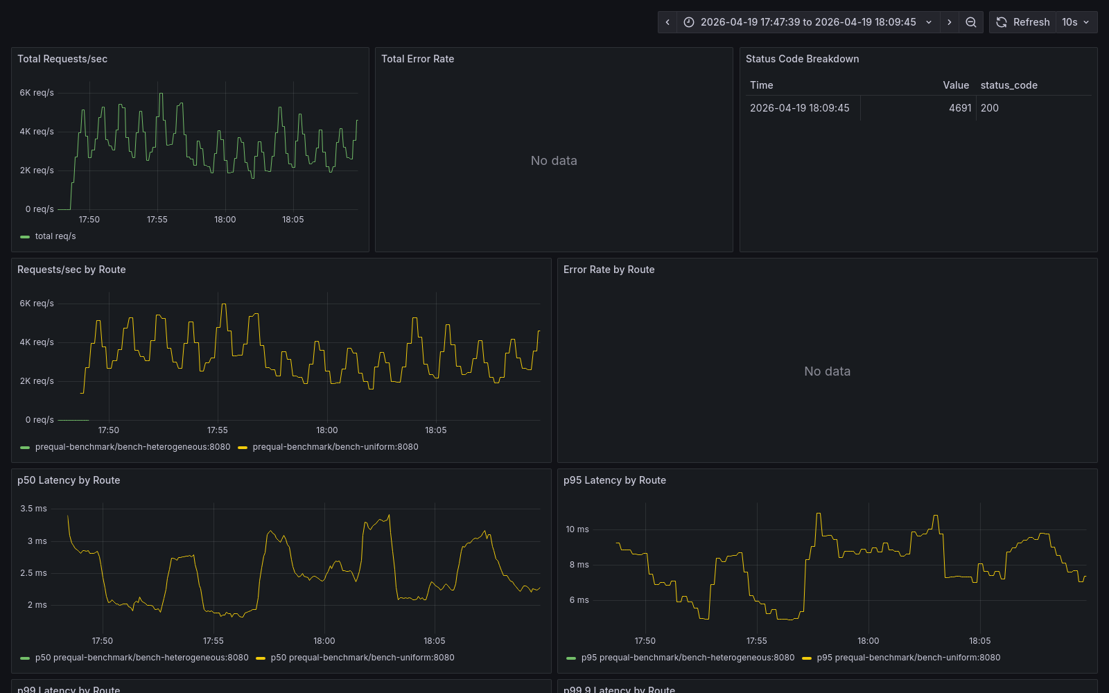
The first real run was Campaign 2 (heterogeneous open-loop). Four backends, three fast and one slow at WORK_MULTIPLIER=4, constant-arrival-rate 500 rps for 5 minutes, 3 reps per algorithm, run sequentially. All three prequal reps first, then all three round-robin, then all three least-connections.
The numbers made me stop whatever I was about to do next.
| algorithm | p95 ms | p99 ms | p99.9 ms |
|---|---|---|---|
| prequal | 126 | 854 | 1822 |
| round-robin | 58 | 284 | 1802 |
| least-connections | 34 | 165 | 562 |
prequal wasn’t just losing, it was losing by an order of magnitude on p99. Same throughput, zero errors, medians basically tied, and somewhere the algorithm was making occasional catastrophic selections that dominated the tail.
This is the point where a short investigation could have concluded “the implementation is wrong” and gone hunting inside HCL. That’s where I wanted to go. What stopped me was per-run variance. One prequal rep had p95 of 17 ms, another had 196 ms. A bug in the algorithm shouldn’t produce that much swing between identical runs.
The hypothesis tree
Before touching code I wrote down every explanation I could think of and what evidence would distinguish them. Full version lives in the investigation log here. Short version:
- H1:
QRIFis too lax. With 4 backends andQRIF=0.75, 3 of 4 pool entries qualify as “cold,” so HCL degenerates into “pick the lowest-latency entry unconditionally.” If that’s the slow backend (because it briefly looks idle before its queue fills), prequal keeps sending to it. Tuning problem. - H2: The backend’s RIF-bucketed
latency_median_mshides the slow replica. The Rust backend reports the median from whichever RIF bucket corresponds to its current in-flight count. At low RIF the slow backend reports low latency because it hasn’t accumulated queue depth yet. By the time RIF rises, the controller has committed. Algorithm-fidelity problem. - H3: Pool reuse (
PoolReuseLimit=3) amplifies stale observations. A single probe reading can be reused up to 3 times over 2 seconds. If that reading was wrong (H2), the error compounds. - H4: Under-sampling relative to arrival rate.
ProbesPerQuery=1.0might not keep fast-backend observations fresh at 500 rps. - H5: Sequential algorithm ordering is leaking pool state between runs. Each run’s pool inherits state from the previous run of the same algorithm, and prequal-to-prequal pool warmth differs from round-robin-to-round-robin. Methodology, not algorithm.
- H6: Open-loop at 500 rps hits a resonance. Least likely, not ruled out.
- H7: Random-fallback thrash. If the pool empties and the controller falls back to random, prequal silently degenerates into random. Should show up as
random_fallback_rate > 0, but I wasn’t capturing that per-run yet.
I needed data to distinguish these. Specifically, I couldn’t tell H5 from H2 without an interleaved pass, and I couldn’t tell H7 from anything without a captured fallback rate.

The methodology fix
I patched the benchmark runner and collector to capture controller_env, backend_env, per-backend selection rate, and random-fallback rate on every run. I also wrote run_interleaved_campaign.sh. Algorithm order is interleaved now rather than sequential, and before every single run the script issues kubectl rollout restart deploy/prequal-controller and waits 15 seconds for pools to repopulate cold.
Then I reran C2. Same 4-backend heterogeneous workload. Same script. Same rate. Same duration. 5 reps this time, controlled protocol.
| algorithm | p95 ms | p99 ms | p99.9 ms |
|---|---|---|---|
| prequal | 3.27 | 15.22 | 54.40 |
| round-robin | 3.25 | 14.40 | 49.88 |
| least-connections | 3.37 | 15.30 | 59.19 |
39x reduction on p95. 56x reduction on p99. No code change, no tuning change. The prior tail-spike had been pool-state leakage between sequential runs, interacting with prequal’s reuse behavior in a way that gave prequal the worst of it. Once every run started cold, all three algorithms converged.
This is the thing I wish I’d internalised earlier. Benchmark methodology fails in ways that look like algorithm failure. If I’d gone straight to a code hunt in HCL I’d have lost days “fixing” a perfectly correct implementation.
All three algorithms tie, which is also a problem
The fix resolved the disaster and produced a different one. Once the noise was gone, none of the three algorithms won. Prequal wasn’t losing anymore, but it wasn’t winning either. The paper predicts a large tail advantage under heterogeneous capacity and I wasn’t seeing one.
The numbers were internally consistent, per-backend selection showed prequal correctly avoiding the slow replica, and random_fallback_rate was zero. The algorithm was doing what it said it did. There just wasn’t a gap for it to exploit.
The small-fleet CPU-bound C1 regime went the other way. Prequal was ~25% slower than round-robin on throughput and worse on p99. I spent a while staring at profiles looking for a hot path.

pprof refused to cooperate with that hypothesis. The controller was barely doing anything. At 498 rps it was using 29.6% of a single core total. No user-code function cleared 1% flat. Mutex contention was about 1.1 µs per request. Heap was 3 MB.
The arithmetic did cooperate, though. C1 is closed-loop with 30 VUs, so throughput is 30 / avg_latency. Prequal’s average was 7.15 ms, predicting about 4195 rps (observed 4162). Round-robin averaged 5.54 ms, predicting about 5415 rps (observed 5366). The gap is 1.6 ms of latency per request, which at this scale is about 100x what the controller itself could plausibly be adding. Whatever was costing time was outside the controller.
That’s the explanation that ended up in the final writeup. On CPU-bound backends, prequal’s probe traffic competes with user traffic for the same backend CPU budget. Each probe is cheap on the controller side and non-trivial on the backend side, and the aggregate effect is a diffuse 1.6 ms per user request that no single function ever shows up as. Full analysis lives in the profiling writeup here.
The thing I liked about that explanation was that it made a prediction. If the backends stopped being CPU-bound, the probe traffic wouldn’t compete for the same budget, the overhead should disappear, and whatever regime advantage prequal actually has should start showing up.
The regime pivot
Three changes, all on the workload side. An I/O-bound backend: a new IO_BOUND_MODE=1 env var in the Rust backend that replaces the SHA256 loop with tokio::time::sleep(iterations × 50µs). Zero CPU per request, deterministic service time, WORK_ITERATIONS=1000 becomes a 50 ms sleep. Sixteen backends instead of four, split as 14 fast replicas at WORK_MULTIPLIER=1.0 and 2 slow replicas at WORK_MULTIPLIER=16.0. And a capacity skew of 16x rather than 4x, so a slow-replica request now costs as much as 16 fast-replica requests.
The first post-pivot C2 run looked like this:
| algorithm | p95 ms | p99 ms | p99.9 ms |
|---|---|---|---|
| prequal | 59.48 | 80.60 | 127.49 |
| round-robin | 803.69 | 807.12 | 834.90 |
| least-connections | 62.85 | 802.46 | 808.82 |
10x on p99. Round-robin sends 2/16 of traffic blindly into the slow pair, those requests queue to ~800 ms service time, and the tail pins at that floor. Least-connections does better on p95 because RIF tracking eventually pulls traffic away from slow backends, but anything that arrived before RIF caught up still pays the queue cost, which pins least-connections’ p99 at the same floor. Prequal never sends the request. Per-backend selection shows the two slow replicas getting fewer than 0.1 selections per second each.

The dashboard is the clearest visual evidence. Fifteen alternating runs under identical conditions, five each of three algorithms. p50 is the same flat line for everyone. Only p95 and p99 separate, and they separate cleanly along the algorithm phase boundaries.

The algorithm-behavior panel shows the mechanism, not just the outcome. During prequal windows the selection distribution across backends stays dense. During round-robin windows it stays uniform, slow replicas included. During least-connections windows it skews modestly toward the fast replicas but never eliminates the slow ones.
C3, a rate ramp from 100 to 1500 rps over 370 seconds on the same topology, showed the same shape with smaller margins. Prequal p99 of 117 ms, round-robin 834, least-connections 802. A 6.8x win, less dramatic than C2 but through a harder range of load conditions.
Does it survive cluster-topology changes
E-A is the environment I’d been running on: single-host kind, controller colocated on a worker node, sharing CPU with some of the backends. The first pivot results were both E-A.
E-B is a stronger cluster shape on the same Docker host. I added a toleration and nodeSelector to the controller manifest so it schedules exclusively on kind-control-plane, and added topologySpreadConstraints to the fast and slow benchmark deployments so backend pods spread across the two workers. Controller CPU and backend CPU are now separated at the node level.
C2 p99 went from 80.60 ms to 94.20 ms for prequal on E-B. I read that as the control-plane node being a noisier scheduling neighbor: kube-apiserver, etcd, and kube-scheduler all live there and all want CPU. Round-robin and least-connections numbers barely moved. The advantage ratio shrank from 10.0x to 8.6x, which is well inside the min-max range of either environment’s own variance.
C3 shifted less. Prequal p99 from 117.34 to 123.39, advantage ratio from 7.1x to 6.8x.
The advantage reproduces. Two cluster topologies on the same host isn’t cross-infrastructure proof, but it does rule out quite a few cluster-shape artifacts.
Why I believe the win
Per-backend selection rate shows prequal driving traffic to the two slow replicas down to effectively zero while keeping fast-replica distribution nonzero across the board. So the win isn’t accidental.
random_fallback_rate is zero on every locked-down run. The pool is never starving, prequal is running HCL the whole time, and it’s not quietly degenerating into random.
The result reproduces across two cluster topologies that differ on whether the controller shares CPU with backends. Not independent hardware, but not a single data point either.
And the controller itself is cheap. The profiling investigation rules out hot CPU paths, mutex contention, heap pressure, and request-path blocking as explanations for the C1 deficit. Whatever cost the algorithm pays when it pays one lives in the network, not in the implementation.
What this repo can and can’t claim
In this implementation, on this testbed, in the paper-aligned regime, prequal delivers a reproducible p99 win over round-robin and least-connections. That’s the strongest honest claim I have. It’s bounded by an equally important negative: on small-fleet CPU-bound workloads, prequal doesn’t win, and it pays overhead. The public summary, the internal report, the matrix, and the investigation logs all say both things.
The caveat stays attached:
Both benchmark environments share the same Docker host. The current result is strong testbed evidence, not final cross-infrastructure proof.
There are other limits worth saying. The backend is a simulator, not a real service. The positive regime is specific, 14 fast plus 2 slow with 16x skew. The controller is not a finished production ingress. And the evidence doesn’t yet cover independent cloud or bare-metal reproduction. Any of those could meaningfully shift the numbers.
What I actually learned
Route-local correctness has to come before performance claims. An earlier version of the controller shared probe state across routes, and under single-route benchmarking that bug was invisible. If I hadn’t fixed it before running serious loads it would have invalidated the whole campaign. Per-route isolation wasn’t a feature request, it was a correctness prerequisite.
Benchmark methodology is an adversarial surface. The 3-rep sequential pass that made prequal look catastrophically bad wasn’t malicious. It was sloppy. I ran things in whatever order, didn’t reset state between runs, didn’t capture environment knobs in metadata, and had no way to tell whether a result was real or an artifact until I fixed all of those. The time I spent building run_interleaved_campaign.sh was more valuable than any single code change.
Load-balancing policies are regime-sensitive, and the honest answer is usually conditional. Prequal isn’t universally better than round-robin. In some regimes it’s worse. The question isn’t “which algorithm wins” but “under what conditions does each algorithm win, and by how much.” Framing it that way got me to a defensible public claim. Trying to shoehorn a universal answer out of the data didn’t.
What’s next
Three directions the work could go, none of which I’m planning to do right now.
An independent cluster. Cloud or bare-metal, ideally one I don’t own. The same-host caveat is the single biggest constraint on how hard this evidence can be cited, and lifting it would move the result out of testbed-study territory.
Campaigns C4 through C9 from the matrix: multi-route isolation, long-duration stability, overload, churn, fault injection, and an external NGINX baseline. Code and infrastructure for each of them is already in the repo. None have been run under the controlled protocol.
The three overhead levers from the profiling investigation: a ProbesPerQuery sweep in small-fleet CPU-bound regimes, batched probe dispatch, and small-fleet runtime gating. None of these matter if prequal only ever ships as opt-in. They do matter if it becomes a default.
Read next
- repo: github.com/sathwick-p/prequal
- locked-down technical conclusion: benchmark/REPORT.md
- shorter public summary: benchmark/PUBLIC_WRITEUP.md
- full evidence matrix: benchmark/benchmarking-matrix.md
- why the first
C2result was wrong: 2026-04-19-c2-tail-spike.md - how the regime pivot came together: 2026-04-20-regime-pivot.md
- where the
25%overhead actually lives: 2026-04-20-prequal-overhead-profiling.md